Skip to content
GoDoxy
Search
K
Main Navigation
Home
Install
API Docs
Gallery
Appearance
Menu
Return to top
On this page
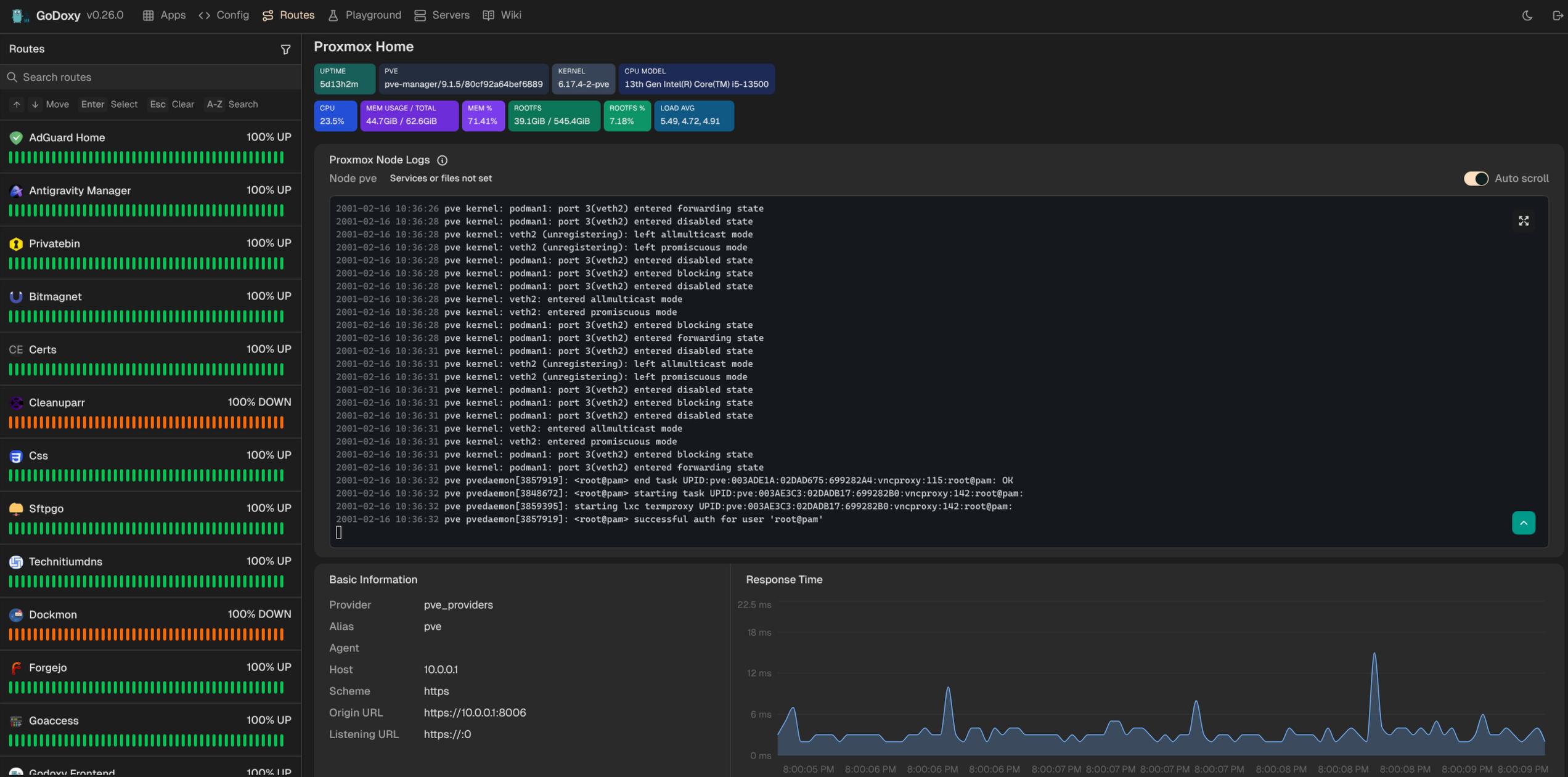
Gallery
Homepage
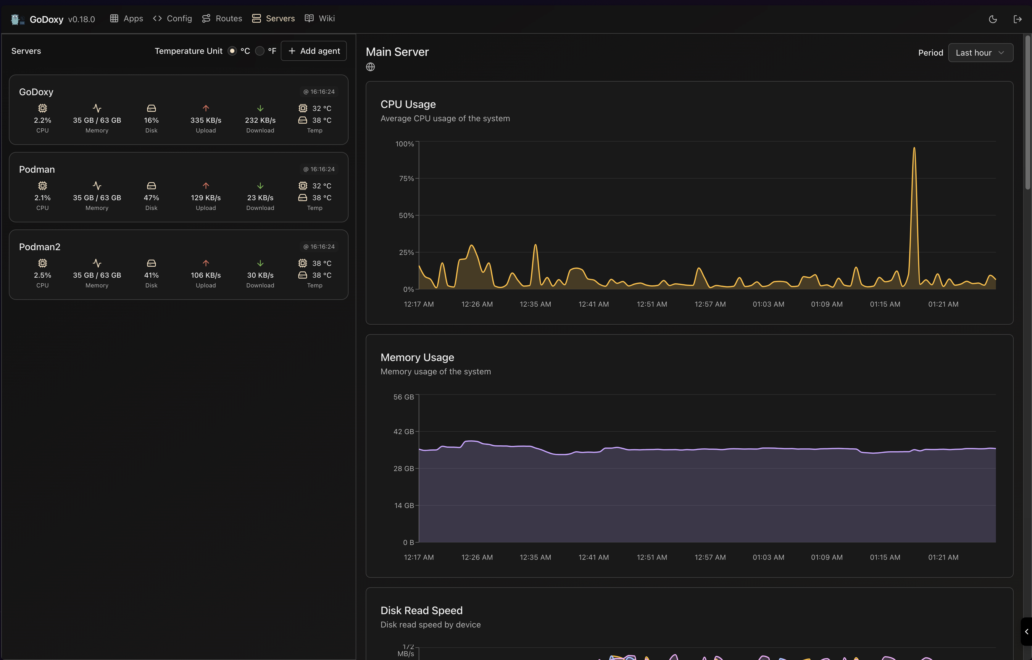
Metrics and System Info
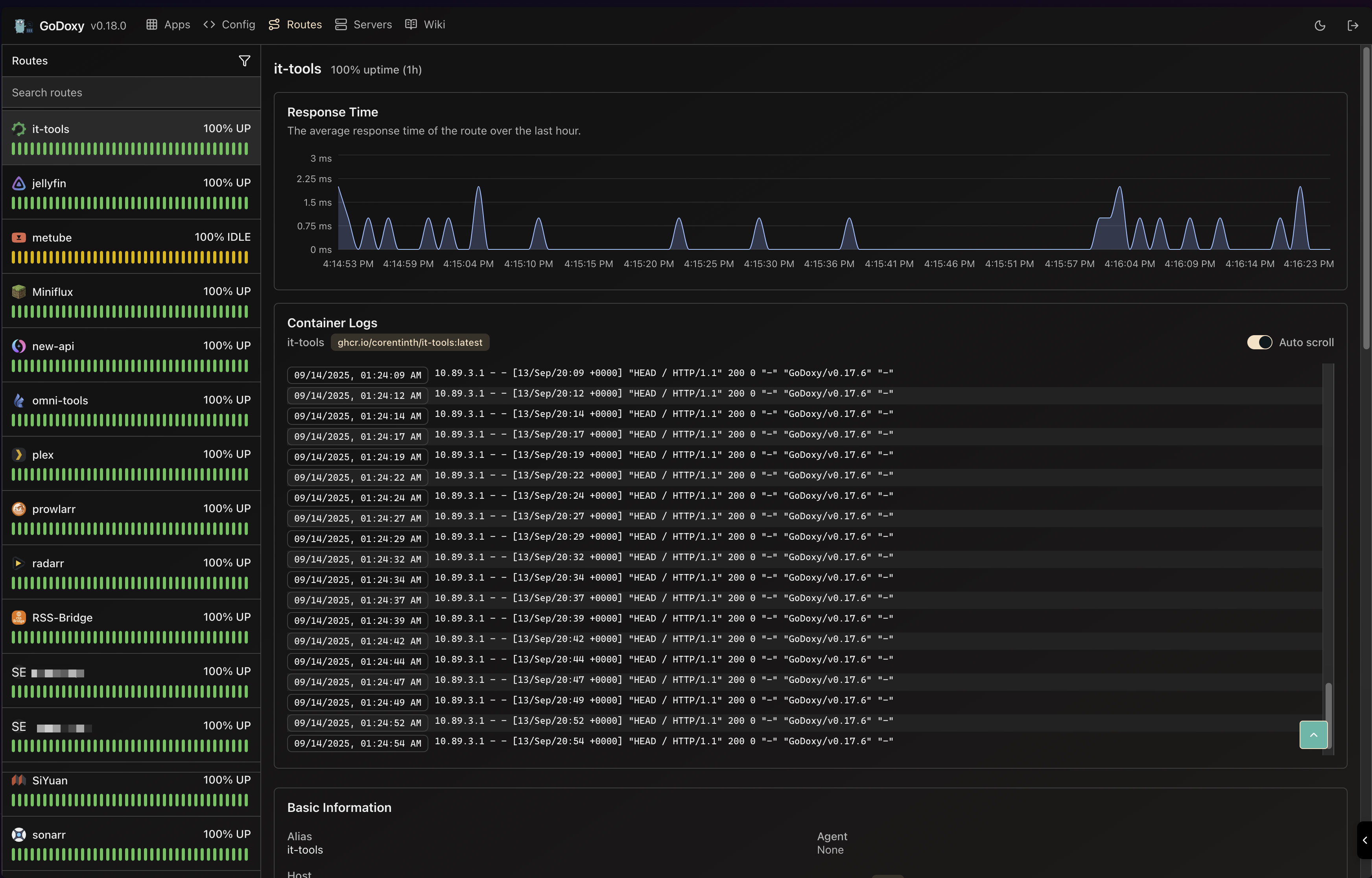
Routes
Servers